
Market Insight
Make better pricing and sourcing decisions with a real-time view of supply and demand trends on a regional and national level.
Market Insight provides a view of live market trends so you can see how changes in supply, demand and pricing will impact your business, helping you to optimise your current and future forecourt through smarter pricing and sourcing decisions.
Market insight explained
Market Insight brings together key metrics taken from our unrivalled view of the retail market. By monitoring over 1.3 million vehicles and 20,000+ price changes daily1, alongside a view of consumer demand from the UK’s largest audience of buyers, we can provide the most up to date and unique supply and demand insights on both a regional and national level.

Pricing View
Use the pricing view to see the national average price of specific vehicles and how this has trended over the different time periods. Market Insight displays live market trends including supply of vehicles vs consumer demand as well as pricing and days to sell. With this information available on both a regional and national level you can make better pricing decisions and stay ahead of your competitors.

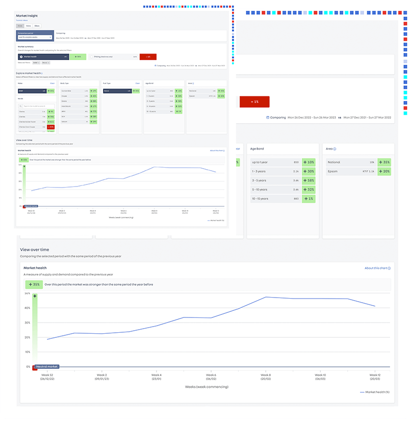
Compare Market Health
Explore market health as a whole or use the filters to get a detailed view of vehicle performance with insights available on a national and regional level based on: Make, model, fuel type and age band. Market Health compares the supply versus demand ratio over your chosen time period to give you a quick way to digest market trends.
Changing Market health
Explore market health as a whole or use the filters to get a detailed view of vehicle performance with insights available on a national and regional level based on: Make, model, fuel type and age band. Market Health compares the supply versus demand ratio over your chosen time period to give you a quick way to digest market trends.

Detailed View
Selecting filters offers a detailed view of how certain makes and models are performing on the national and regional market helping you to optimise your current and future forecourt. With access to detailed data based on make, model and vehicle type you can be sure that you are making the right decisions and are getting the most up to date view of retail market trends. Helping you to adjust your strategy and keep track of the live market.

How to Access
Market Insight can be found within retailer Portal and features as part of our Vehicle Insight dashboard
Find out moreInsight Masterclasses
Want to learn more on how Market Insight can help you to make smarter business decisions? Watch our dedicated masterclass.

Understanding your metrics
Understand your metrics and how to use them.
1 Autotrader observe over 1.3 million cars and vans, 116,000 vehicle updates, 39,000 vehicles added or removed and 20,500 price changes daily. This includes vehicles listed on Autotrader, over 3,000 retailer websites, retailer forecourts, OEM, fleet and leasing websites, and major auction houses across the UK.